Cyble Strato
Experience an AI-Native Security Cloud that thinks ahead—unifying visibility and control.
Why Cyble Strato?
See Everything in One Place
Gain complete, real-time visibility over every workload and service across AWS, Azure & GCP—so you can confidently manage risk and focus your team on innovation, not surprises.
Core Capabilities
Detect Misconfigurations Proactively
Enforce Continuous Compliance
Accelerate Remediation
Ensure Full Accountability
Core Capabilities

Detect Misconfigurations Proactively
Spot and neutralize risky settings before they become breaches—empowering security teams to stay ahead of threats and reduce reactive firefighting.

Enforce Continuous Compliance
Maintain audit-ready posture against 40+ industry and regulatory standards automatically—freeing compliance officers from manual checks and enabling clear reporting on demand.

Accelerate Remediation
Resolve issues in seconds with guided or fully automated fixes—letting DevOps and SecOps teams shift from repetitive tasks to strategic projects.

Ensure Full Accountability
Capture every change—who, what, and when—in an immutable audit trail, so auditors and executives can trace actions, rollback mistakes, and demonstrate governance instantly.
Who Benefits from Strato?
Security Teams
Slash misconfiguration risk and manual toil with instant alerts and automated fixes.
Compliance Officers
Generate audit-proof reports in minutes, not days, across PCI, NIST, GDPR, HIPAA, and more.
Cloud & DevOps
Centralize controls, reduce incident costs, and scale securely without slowing innovation.
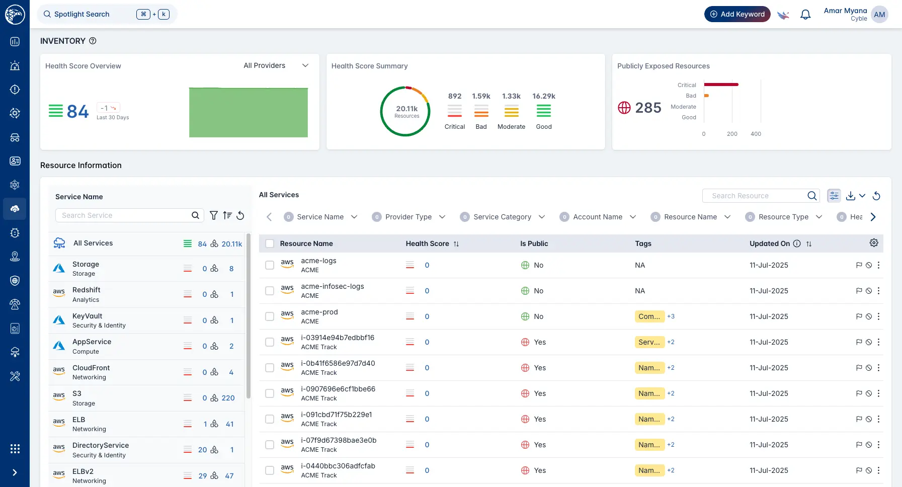
Cyble Strato in Action
Live asset inventory & risk dashboard
Real-time misconfig detection & alerting
Compliance mapping & reporting
Guided remediation workflows
Cyble Strato Framework
Coming Soon
Control Identity Permissions
(CIEM)
Visualize and enforce least-privilege access across all cloud identities—empowering IAM teams to eliminate over-privileged roles without disrupting workflows.
Protect Your Most Sensitive Data (DSPM)
Automatically discover, classify, and secure PII/PHI across cloud stores—giving privacy officers and data stewards confidence that sensitive assets are continuously protected.
Control Identity Permissions (CIEM)
Powered by Cyble Threat Intelligence
Draw on 350 B+ real-time threat signals to prioritize the risks that matter most—so every alert you act on drives maximum protection where attackers are most active.